您的位置 : 资讯 > 软件教程 > MetaMaskwallet:最强大的Web3wallet,概述、优劣势介绍

MetaMaskwallet:最强大的Web3wallet,概述、优劣势介绍

来源:菜鸟下载 | 更新时间:2026-01-24

在Web3时代,加密wallet不仅仅是存储数字资产的地方,它们还充当着网关让用户能够访问整个去中心化生态系统——从去中心化金融(DeFi)交易

在Web3时代,加密wallet不仅仅是存储数字资产的地方,它们还充当着“网关”让用户能够访问整个去中心化生态系统——从 去中心化金融(DeFi) 交易和 NFT 收藏到参与DAO和质押。在数百个 Web3wallet 中,, MetaMask 已经成为最熟悉和最广泛使用的名称之一,成为全球数千万用户的默认选择。

大家都在用的虚拟币交易平台推荐:

让我们在本文中探索有关MetaMask的一切!

MetaMaskwallet:最强大的Web3wallet,概述、优劣势介绍

1. 概述与形成背景

– MetaMask 是一个由ConsenSys在2016年开发的去中心化(无托管)加密wallet。- 它允许用户在 以太坊 和其他与EVM兼容的区块链(如 BNB链PolygonArbitrum以及 Optimism.

上存储、管理和互动数字资产。MetaMask 它不仅仅是一个wallet

  • 被视为进入Web3世界的网关:
  • 直接连接到数千个去中心化应用(DeFi、GameFi、NFT市场、DAO)。
  • 支持代币交换、以太币质押,甚至通过集成合作伙伴进行法币购买。

MetaMaskwallet:最强大的Web3wallet,概述、优劣势介绍

作为浏览器扩展(Chrome、Firefox、Brave……)和移动应用(iOS、Android)均可使用。

由于其便利性、无缝集成和庞大的社区,MetaMask已成为全球使用最广泛的Web3wallet,拥有数千万的活跃月用户。

2. 代币与代币经济学 MetaMask 一个关键区别在于, 与许多其他 projects is that it has not launched an official token. While most wallets and 去中心化金融(DeFi) 协议发行代币以吸引社区并激励使用, MetaMask 迄今为止仍然专注于开发其产品和生态系统。 这在用户期待空投的情况下造成了“期望差距”的现象,也发出了开发团队优先考虑真实价值而非追逐 短期 趋势的信号。

MetaMaskwallet:最强大的Web3wallet,概述、优劣势介绍

尽管没有代币,MetaMask仍然通过可持续的收入模式运营:

  • 主要收入来源——MetaMask Swap:内置的代币交换服务为每笔交易向用户收取少量费用(约0.875%),这直接贡献了MetaMask的收入。
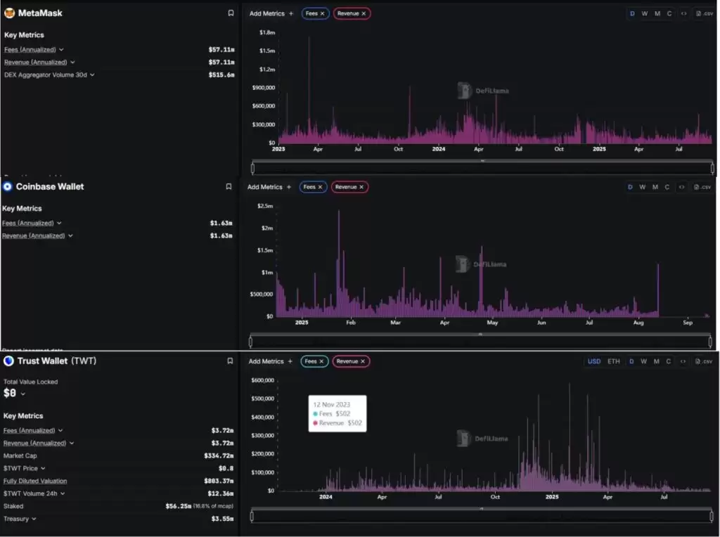
  • 经验证的财务结果:根据 DeFiLlamaMetaMask 每年产生大约 $5700万的收入。在过去30天中,其聚合器记录了超过 $5.15亿的交易量,证明了 MetaMask 不仅仅是一个wallet,还是一个“DeFi交易网关”每月处理数亿美元。
  • 多样化服务:除了交换, MetaMask 还扩展到以太币质押,并通过第三方合作伙伴集成法币进出通道。这些服务提升了用户便利性,同时为平台创造了额外的收入来源。

3. 优势与劣势

我已总结出以下优缺点!

优势劣势
被广泛采用且拥有强大社区受限于兼容以太坊虚拟机(EVM)的区块链
与以太坊虚拟机(EVM)生态系统高度兼容安全性依赖用户自身
具备全面的功能生态系统与直接在去中心化交易所(DEX)交易相比,兑换费用更高
由 ConsenSys 支持目前还没有原生代币

这些优缺点突显了MetaMask的主导地位,但也显露出其缺陷,可能为竞争对手打开大门。

4. 机会与威胁

机会威胁
快速发展的 Web3 趋势竞争激烈的格局
拓展对非 EVM 区块链的支持日益增加的监管压力
潜在的代币发行漏洞与网络钓鱼攻击
构建 Snaps 和 SDK服务收费与用户体验(UX)
与传统金融服务对接区块链技术的快速变化节奏

总体而言,MetaMask处于领先地位,但如果未能及时创新,它也面临被取代的风险。增长机会巨大,但挑战同样严峻。

5. 行业竞争对手

在这篇文章中,我将重点关注两个最著名的竞争对手: Coinbase Wallet and 信任wallet.

MetaMaskwallet:最强大的Web3wallet,概述、优劣势介绍

MetaMask :

  • 收入与费用(年化): ~ 5710万美元
  • 30天去中心化交易所聚合器交易量: ~ 5.156亿美元

Coinbase Wallet 

  • 费用(年化): ~ 163万美元
  • 收入(年化): ~ 163万美元

信任wallet 

  • 费用(年化): ~ 372万美元
  • 收入(年化): ~ 372万美元

从财务角度来看:

MetaMask 在收入方面显著超越了 信任wallet and Coinbase Wallet 两个。

  • MetaMask:~5710万美元/年
  • 信任wallet:~372万美元/年
  • Coinbase Wallet:~163万美元/年

这意味着 MetaMask的 收入几乎是 15 信任wallet的  超过35倍高于 Coinbase Wallet的。

那么 MetaMask凭借今天出色的收入,是否有足够的力量维持其第一的位置,还是 信任wallet and Coinbase Wallet 将来会逐渐缩小差距

到此这篇关于MetaMaskwallet:最强大的Web3wallet,概述、优劣势介绍的文章就介绍到这了,更多相关MetaMaskwallet解析内容请搜索菜鸟下载以前的文章或继续浏览下面的相关文章,希望大家以后多多支持菜鸟下载!

菜鸟下载发布此文仅为传递信息,不代表菜鸟下载认同其观点或证实其描述。

展开

相关文章

更多>>

热门游戏

更多>>

手机扫描此二维码,

在手机上查看此页面

关于本站 下载帮助 版权声明 网站地图

版权投诉请发邮件到 cn486com#outlook.com (把#改成@),我们会尽快处理

Copyright © 2019-2020 菜鸟下载(www.cn486.com).All Reserved | 备案号:湘ICP备2023003002号-8

本站资源均收集整理于互联网,其著作权归原作者所有,如有侵犯你的版权,请来信告知,我们将及时下架删除相应资源